EnglishEnglish中文中文اَلْعَرَبِيَّةُاَلْعَرَبِيَّةُDeutschDeutschEspañolEspañolΕλληνικάΕλληνικάFrançaisFrançaisעִבְרִיתעִבְרִיתहिन्दीहिन्दीHrvatskiHrvatskiItalianoItaliano日本語日本語한국어한국어MalayMalayNederlandsNederlandsPortuguêsPortuguêsрусскийрусскийภาษาไทยภาษาไทยTürkTürkTiếng ViệtTiếng Việt粵語粵語
了解
常见问题
各利益相关方的常见问题
为什么是经典?
从这里开始,了解Ethereum Classic存在的理由和独特的价值主张。
知识
关于支撑ETC的基础的进一步阅读
视频
一组视频和播客,让你了解ETC的概念和发生的事情
通过帮助翻译本网站来支持ETC!
以太坊经典博客

如何使用DappNode运行以太坊经典节点

Donald McIntyre
导游

由此收听或观看本期内容:


DappNode上的ETC主网和测试网
DappNode上的ETC主网和测试网

什么是区块链节点?

区块链是计算机的点对点网络,其中每个节点都是一台运行软件客户端的机器,使其能够与其他节点通信。

所有新的交易数据被传输到所有参与的机器,并在所有机器中复制。关于数据库的最新状态(也称为区块链)的共识是通过共识机制达成的,该机制通常可以是工作量证明或权益证明算法。

因为区块链的安全范式是在尽可能多的机器上复制相同的数据库,所以可能会有尽可能多的冗余和自我验证,而不需要信任第三方,那么在尽可能多的不同地区、文化和世界各地的节点越多越好。

区块链节点是运行软件客户端的参与机器之一,该客户端包含能够成为网络成员的协议。

运行节点的好处

由于区块链有矿工节点和验证节点,运行更多的验证节点也增加了网络的安全性。

运行节点也为用户和dapp开发人员提供了更高的安全性。它对交易所、投资者、机构和一般bb0服务也非常重要。

运行节点是直接访问区块链的一种方式,因此更安全,可以查询帐户、余额和dapp,并发送交易。

通过直接访问网络,而不是通过可信的第三方,最终用户、开发团队和所有其他经济节点运营商获得了最高程度的安全性,因为他们可以查询链并发送交易,而不会有欺诈风险。

只要有互联网连接,在区块链作为以太坊经典(ETC)的工作证明中,运行节点在与系统交互时提供最高程度的审查阻力和无权限性。

什么是DappNode?

Dapp节点主页
Dapp节点主页

因为区块链的大小较大(ETC全节点大小目前约为80GB),因此运行节点相对成本较高,难以在普通计算机上运行,更不用说在日常使用的机器上运行。

为了解决这个问题,有些公司开发了非常实用的专用设备,专门用于运行区块链节点。

DappNode就是这样一家公司,他们的产品DappNode Home是一种连接到家庭或办公室本地WiFi网络的设备,用户可以在其中设置不同的区块链节点,包括ETC。

在以太坊经典上使用DappNode的用例

ETC节点使用用例
ETC节点使用用例

如前所述,运行自己的节点比使用受信任的第三方具有更高的安全保证,为用户和团队提供更高的控制权,并且比使用远程云节点服务更快。

运行ETC节点的一些用例如下:

本地钱包: 用户可以在本地计算机上运行非托管钱包,并通过自己的直接节点连接到区块链,而不是使用第三方。

全球访问: DappNode可以设置为提供VPN连接,即使用户身处世界各地也可以访问它。

公开访问: 可以将节点设置为公共端点,向公众提供访问区块链的机会。

您的Dapp: Dapp开发团队可以使用他们的DappNode为他们的dapp提供访问链的方式,以便他们不必依赖大型集中式云节点提供商。

自动更新: DappNode可以设置为自动更新Ethereum Classic软件客户端,以便不会错过升级、错误修复或硬分叉。

抗审查: 运行完整节点,所达到的安全级别是最高的。

1. 获取DappNode并安装它。

要运行ETC主网或测试网的Core Geth节点,您需要做的第一件事是在以下地址购买DappNode Home:

https://dappnode.com/shop

获得设备后,您必须按照说明进行设置,并将其连接到家庭或办公室的本地WiFi网络。

获得DappNode.
获得DappNode.

2. 查看控制面板

一旦设置完成,DappNode的说明将告诉您如何通过Web浏览器连接设备。

当您输入本地网络地址时,您将看到本地DappNode的主页,并且您将会进入控制面板。

在下面的示例控制面板中,我们已经为Mordor测试网安装了ETC Core Geth。

在接下来的几节中,我们将展示如何连接ETC Core Geth主网节点。

控制面板
控制面板

3. 安装ETC Core Geth主网节点

首先,转到左侧菜单上的“DAppStore”选项卡。

在那里,您将看到一个搜索字段,在其中键入“Ethereum Classic”,以便下面出现两个ETC Core Geth软件包。

您可以看到,Mordor版本已经安装了。

要安装主网版本,请单击“GET”。

安装Core Geth主网
安装Core Geth主网

4. 点击安装

在下一个屏幕上,您将看到“INSTALL”按钮和有关ETC Core Geth节点客户端的一些信息。

点击“INSTALL”。

安装(INSTALL) Core Geth主网
安装(INSTALL) Core Geth主网

5. 查看安装状态

在下一个界面中,您将看到下载的状态。

安装状态
安装状态

6. 在控制面板上查看您的链

如果您再次转到左侧菜单中的“控制面板”选项卡,您将看到Mordor实例以及新的主网实例。

区块链需要几个小时来下载。

控制面板上的链
控制面板上的链

7. 检查Grafana控制面板状态

同时,您可能希望查看Grafana控制面板,以查看运行时的节点状态。

要进入Grafana控制面板,请单击左侧菜单中的“软件包”选项卡,然后选择“Dms”。

进入Grafana控制版
进入Grafana控制版

8. 点击控制面板

在下一个界面中,您需要单击dms.dappnode/dashboards链接。

控制面板
控制面板

9. 选择 ETC Mainnet Core Geth 实例

在下一个屏幕上,您将进入集成在本地 DappNode 中的 Grafana 应用程序,并且您将看到您可以选择 Mainnet 或 Mordor 网络。选择 Mainnet 主网。

选择ETC Core Geth主网
选择ETC Core Geth主网

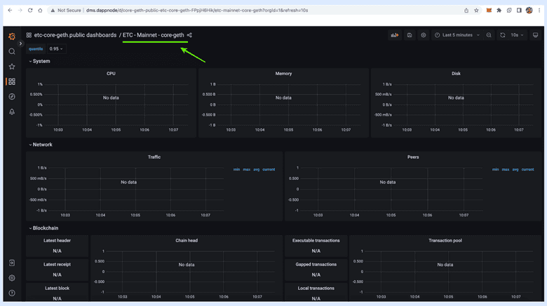
10. 查看所有节点数据

在下一个屏幕上,您将看到您的 ETC Core Geth 主网节点的所有统计数据。

在我们的示例中,数据尚未更新,但是当您的节点完全同步时,它将被填充统计数据。

节点数据
节点数据

11. 查看您可以在 DappNode 上运行的所有其他区块链节点

如果您希望运行更多节点,例如比特币、以太坊或其他节点,您可以再次转到左侧菜单上的“DAppStore”选项卡,并等待页面加载完成,以选择您想要运行的节点包。

其他肯能的节点
其他肯能的节点

感谢您阅读本期文章!

了解更多有关ETC,请访问: https://ethereumclassic.org

本页的存在部分归功于以下贡献者。


DonaldMcIntyre
DonaldMcIntyre
  • EnglishEnglish
  • 中文中文
  • اَلْعَرَبِيَّةُاَلْعَرَبِيَّةُ
  • DeutschDeutsch
  • EspañolEspañol
  • ΕλληνικάΕλληνικά
  • FrançaisFrançais
  • עִבְרִיתעִבְרִית
  • हिन्दीहिन्दी
  • HrvatskiHrvatski
  • ItalianoItaliano
  • 日本語日本語
  • 한국어한국어
  • MalayMalay
  • NederlandsNederlands
  • PortuguêsPortuguês
  • русскийрусский
  • ภาษาไทยภาษาไทย
  • TürkTürk
  • Tiếng ViệtTiếng Việt
  • 粵語粵語
添加ETC到MetaMask
ETC社区在Discord上很活跃
纪元
纪元
2025 Discord
2025 Discord
eth_classic 推特
eth_classic 推特
ETC_网络推特
ETC_网络推特
Github
Github
ETC实验室Github
ETC实验室Github
睿迪特(Reddit)公司
睿迪特(Reddit)公司
本网站由Netlify提供技术支持

了解

  • 常见问题
  • 为什么是经典?
  • 知识
  • 视频

<3制作的原始以太坊愿景

本网站的内容由用户生成,仅供参考。请勿将任何内容理解为对任何产品或服务的认可。以太坊经典中 "没有任何官方的东西"。请务必自行研究,并记住:不要轻信,请核实!